کدکس، بهعنوان یک ابزار قدرتمند برای تیمهای مهندسی، به تازگی به طور عمومی در دسترس قرار گرفته است. این ابزار نه تنها روند کدنویسی را سریعتر و سادهتر میکند، بلکه با ویژگیهای جدیدش به توسعهدهندگان کمک میکند تا بهرهوری بیشتری داشته باشند. در این مقاله، به بررسی ویژگیهای جدید کدکس و نحوه استفاده از آن میپردازیم.
با انتشار عمومی کدکس، این ابزار به عنوان یک همکار کدنویسی قابل اعتماد و کارآمد شناخته شده است. یکی از ویژگیهای برجسته جدید این ابزار، یکپارچگی اسلک است که به کاربران این امکان را میدهد تا از داخل کانالهای تیمی خود، به کدکس وظایف محول کنند یا سوالاتی بپرسند، درست مانند اینکه با یک همکار صحبت کنند.
علاوه بر این، SDK کدکس به توسعهدهندگان اجازه میدهد تا از همین عامل (ایجنت) موجود در کدکس CLI در جریانهای کاری، ابزارها و برنامههای خود استفاده کنند. این به معنای عملکرد پیشرفته و بدون نیاز به تنظیمات اضافی با استفاده از مدلهای پیشرفته مانند GPT-5-Codex است.

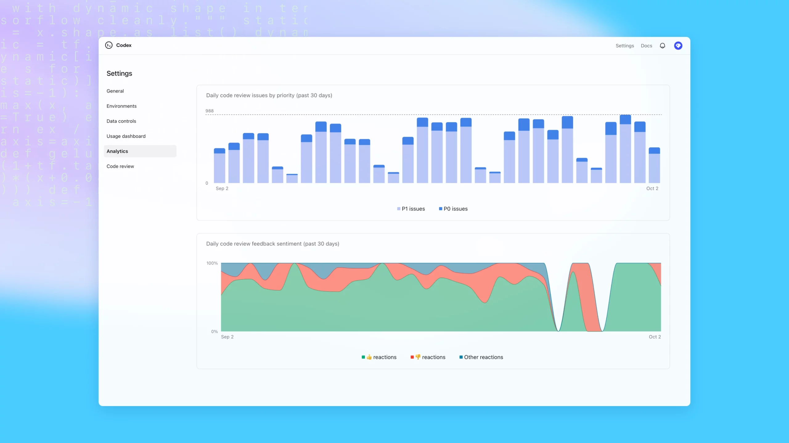
دیگر ویژگی جدید این ابزار، ابزارهای مدیریتی است که به ادمینهای فضای کار چت جیپیتی امکان کنترل بهتر و نظارت بر عملکرد کدکس را میدهد. این ابزارها شامل کنترلهای محیط، ابزارهای نظارت و داشبوردهای تحلیلی است که گردانندگان میتوانند با استفاده از آن به راحتی کدکس را مدیریت کنند.
ایک و مرکز استفاده روزانه از کدکس، از اوایل ماه اوت به بیش از ده برابر افزایش یافته است. نقش کدکس در میان توسعهدهندگان به وضوح مشهود است، از استارتاپهایی مانند Duolingo و Vanta گرفته تا شرکتهای بزرگ مانند Cisco و Rakuten. در داخل OpenAI، این ابزار به یکی از اصلیترین روشهای توسعه تبدیل شده است؛ به طوری که تقریباً تمام مهندسان امروزه از کدکس استفاده میکنند.

بر اساس آمار، استفاده از کدکس منجر به تسریع در ادغام درخواستهای تغییر کد به میزان 70% در هفته شده و این ابزار تقریباً هر درخواست تغییر (PR) را به طور خودکار بررسی میکند تا مشکلات بحرانی قبل از رسیدن به تولید شناسایی شوند.
در نهایت، این انتشار عمومی کدکس نشاندهنده سرعت پذیرش آن توسط تیمهای توسعهدهنده در نقاط مختلف جهان است و به وضوح نشان میدهد که کدکس در حال تغییر شیوه ساخت و توسعه نرمافزار میباشد.
نتیجهگیری
در این مقاله، به بررسی کدکس و ویژگیهای جدید آن پرداختیم. کدکس با یکپارچگی اسلک، SDK قدرتمند و ابزارهای مدیریتی جدید، تحولی بزرگ در دنیای کدنویسی به وجود آورده است. با استفاده از این ابزار، توسعهدهندگان میتوانند به راحتی و با سرعت بیشتری کد بنویسند و مراحل ادغام تغییرات را از پیش سادهتر نمایند.
پرسشهای متداول
کدکس به مهندسان این امکان را میدهد تا با استفاده از یکپارچگی اسلک، وظایف را مستقیماً به آن محول کنند و از SDK آن برای ادغام در برنامههای خود استفاده نمایند.
از جمله ویژگیهای جدید کدکس میتوان به یکپارچگی اسلک، SDK کدکس و ابزارهای مدیریتی شامل نظارت و تحلیل اشاره کرد.


